Viewing ETL Flow Statistics

Before you begin:

Follow the instructions below to navigate through the Grafana dashboards, which you set up for monitoring the ETL flows in WSO2 Streaming Integrator and to analyze statistics:

  1. In the left pane, click the Dashboards icon, and then click Manage to open the Dashboards page.

  2. Click WSO2 Streaming Integrator Overall Statistics in the Dashboards page.

    Open Overall Statistics

    The overall statistics are displayed as shown in the following example.

    Overall Statistics

    This provides an overview of the overall performance of the WSO2 Streaming Integrator instance by displaying the total number of input events consumed and the total number of output events. It also provides the breakdown of the total inputs and outputs by Siddhi application. The (Consume/Publish)/Sec graph indicates the rate at which the consumed input events are published per second.

  3. To view the statistics specific to a Siddhi application, click on the relevant Siddhi application.

    Select Siddhi Application

    The WSO2 Streaming Integrator App Statistics dashboard opens. This allows you to access any statistics relating to change data capture, file processing and data store integration activities carried out via the selected Siddhi application.

    Application Statistics

Viewing CDC statistics

The CDC related statistics are displayed in the Sources section of the WSO2 Streaming Integrator App Statistics dashboard. To view the detailed statistics for a specific table, click on that table.

As a result, the CDC Statistics dashboard opens with change data statistics specific to that table.

CDC Statistics Dashboard

If you click on a table for which change data is captured in a streaming manner (i.e., a table in the CDC Streaming Statistics section), the CDC Streaming Statistics dashboard opens with change data related statistics specific to the selected table, as shown in the example below.

CDC Streaming Statistics Dashboard

If you click on a table for which change data is captured in a scheduled manner by polling the table (i.e., a table in the CDC Scheduled Statistics section), the CDC Scheduled Statistics dashboard opens with change data related statistics specific to the selected table as shown in the example below.

CDC Scheduled Statistics Dashboard

Viewing File statistics

  • When the content of a file is used as input data, the file is displayed in the Sources section as shown in the example below.

File Source Statistics

To view statistics for a specific file, click on it. As a result, the WSO2 Streaming Integrator - File Statistics dashboard opens as shown in the example below.

File Statistics Dashboard

When you click on the same file again, the WSO2 Streaming Integrator - File Source Statistics dashboard opens with more detailed information about this source file as shown in the example below.

File Source Statistics Dashboard

  • When the content of a file is generated as an output of the Siddhi application, the file is displayed in the Destinations section as shown in the example below.

File Sink Statistics

To view statistics for a specific file, click on it. As a result, the WSO2 Streaming Integrator - File Statistics dashboard opens as shown in the example below.

File Statistics Dashboard

When you click on the same file again, the WSO2 Streaming Integrator - File Sink Statistics dashboard opens with more detailed information about this sink file as shown in the example below.

File Sink Statistics Dashboard

Viewing RDBMS statistics

When the records of an RDBMS database are used as input data by the selected Siddhi application, the database is displayed in the Sources section. When any output generated by the selected Siddhi application is saved in a database, that database is displayed under Destinations.

In each section, all the databases of the relevant category is listed in a table as shown in the example below.

RDBMS Statistics

To view detailed statistics of a specific database, click on that database.

Select RDBMS

The RDBMS Statistics dashboard opens with RDBMS statistics specific to the selected database.

Database Statistics

To view statistics relating to a specific table, click on the relevant table name in the RDBMS Table table.

Select RDBMS Table

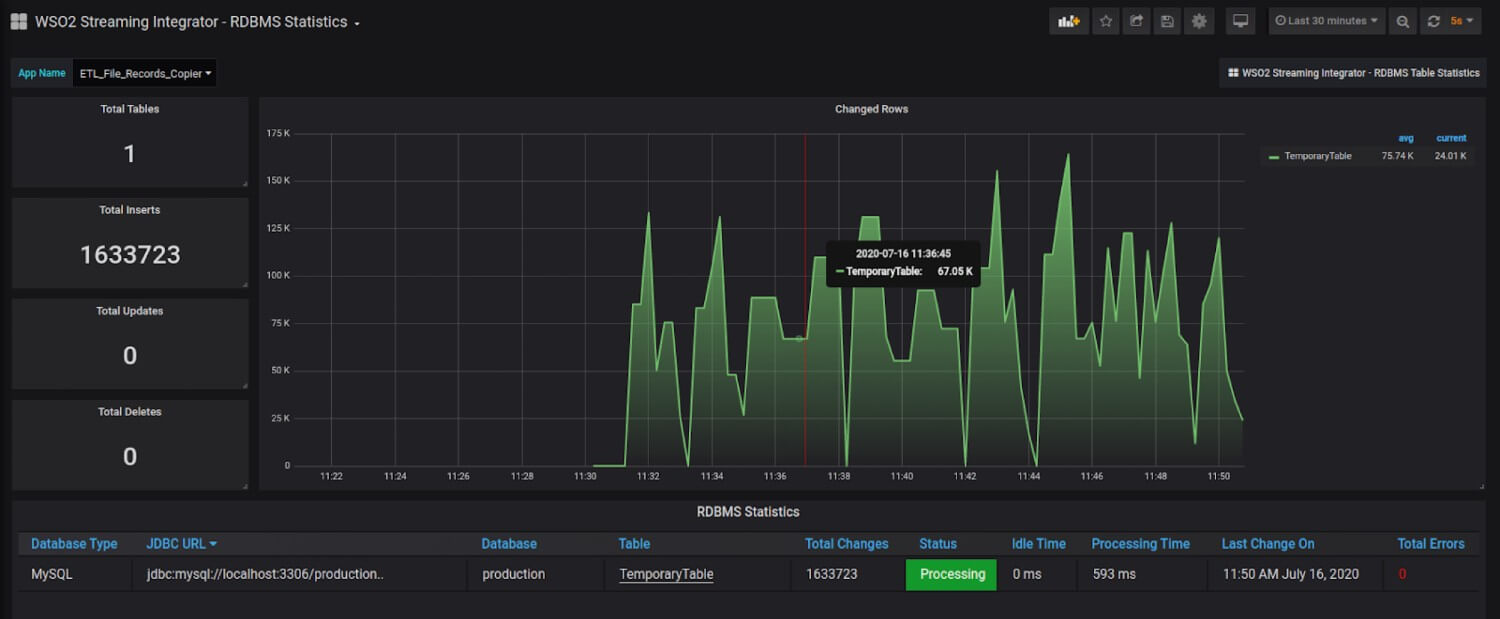
The RDBMS Table Statistics dashboard opens with statistics specific to the selected table.

RDBMS Table Statistics

Viewing Kafka statistics

Kafka related statistics are displayed in the Sources and Destinations sections of the WSO2 Streaming Integrator App Statistics dashboard.

To view the details on the overall Kafka Statistics for a specific app, click on any stream link on the table. As a result, the WSO2 Streaming Integrator Kafka Statistics dashboard appears.

This page has two sections: Source and Sink.

  • The Source section shows the overall Kafka Source metrics such as total reads, input event rate etc. It also contains a table that lists all the streams that are associated with a Kafka source. If you click on a stream, it will take you to WSO2 Streaming Integrator Kafka Source Statistics dashboard.

    This dashboard shows the Kafka Source statistics related to the selected stream. A stream is associated with one or more topics. Furthermore, each topic is associated with a partition. You can use this dashboard to view statistics for each separate Topic-Partition combination to which the selected stream is subscribed.

  • The Sink section shows the overall Kafka Sink metrics such as total writes, output event rate, etc. It also contains a table that lists all the streams that are associated with a Kafka source. If you click on a stream, it will take you to WSO2 Streaming Integrator Kafka Sink Statistics dashboard.

    This dashboard shows the Kafka Sink statistics related to the selected stream. Here, a stream publishes to a specific Kafka Topic and to one or more partitions. You can use this dashboard to view statistics for each separate Topic-Partition combination to which the selected stream publishes messages.

Top